Observability

Observability & diagnostics

QuestDB provides real-time metrics, a health check endpoint, and logging to monitor performance and simplify troubleshooting.

  • Metrics: QuestDB exposes detailed metrics in Prometheus format, including query statistics, memory usage, and I/O details.

  • Health check: A minimal HTTP server monitors system health.

  • Metadata tables: The engine provides metadata tables to query table status, partition status, query execution, and latency.

  • Extensive logging: Logging covers SQL parsing, execution, background processing, and runtime exceptions. The framework minimizes performance impact.

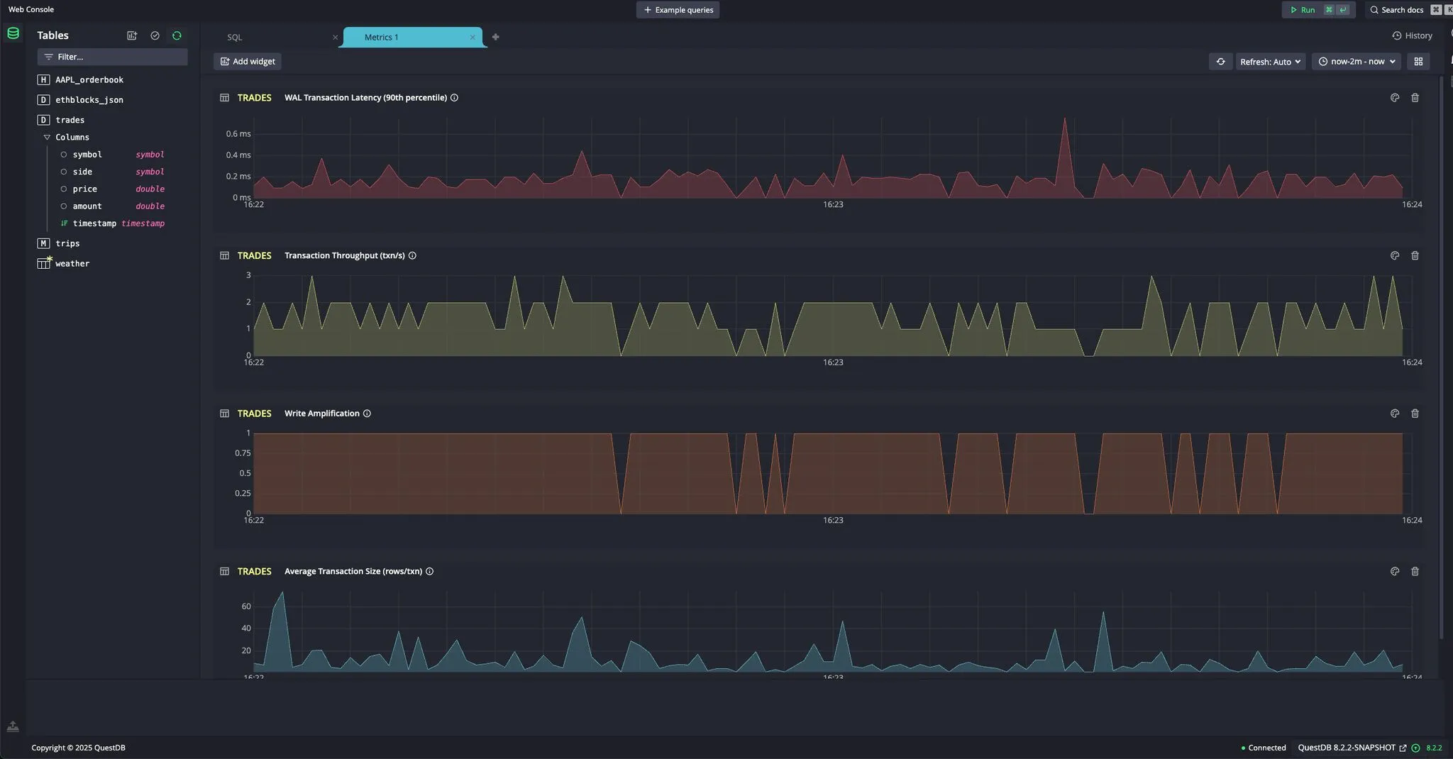
  • Real-time metric dashboards: The web console lets you create dashboards that display per-table metrics.

Metric dashboard at the QuestDB Console
Metric dashboard at the QuestDB Console

Next up

Back to Architecture Overview or continue to Configuration.